TranslateGemma:把精通55国语言的翻译专家塞入电脑!
克制给美女“穿”衣服的冲动,这几天一直在做一些“有用”的东西。

基于谷歌最新开源的TanslateGemma 做了一个本地翻译软件!
TanslateGemma 是谷歌专门针对翻译场景优化的一个小模型。
特点是:显存需求低,速度快,翻译效果好,支持55种语言。
这实在是太适合做本地翻译软件了。
刚好最近在研究Claude Code,所以直接把需求告诉他,让他快速帮我写了一个软件。
自己用了一下感觉还挺不错的,就给大家分享一下。
其实,我这篇文章本来也是想让AI写的,但是最后我还是决定自己写。就像男欢女爱这种事情是不能让AI来替代,写文章还是要自己动手。
如果你们想看AI写的文章可以看这篇。
顺便对比一下,我写的好,还是它写的好!好怕被AI比下去啊。
我先来介绍一下这个软件的特点,本质上是 TanslateGemma 的特点,我只是套壳而已。然后我详细说一下如何配置和安装。
专业
这是我考虑的第一个因素。如果模型质量很垃圾,你做再多都是屎上雕花。
另外现在基本的大语言模型都可以翻译, 比如收费的GPT,免费的豆包。TanslateGemma有啥不一样?
通用大语言模型,翻译并不稳定,而且会受到上下文影响。TanslateGemma是专门针对翻译场景优化的模型,谷歌翻译是非常悠久的一个产品。所以谷歌训练翻译模型,是有积累和数据优势的。
我并没有做非常严格测试,但是就说我直观的感受,确实还可以的。他兼具了翻译的稳定性,以及大模型的理解力。
下面是TanslateGemma翻译的一个例子:

这是 ChatGPT 5.2 的翻译情况:

首先可以看到,TG每次翻译结果都一致。另外GPT只是顺着英语翻译,TG是调整成了中文的表达顺序。
一个简单的例子,可以看出TG翻译有一定的功底。
其实拿GPT5.2这种巨无霸来比一个开源的4B的模型,实在是太不公平了。
但是TG表现还可以,小模型做小场景,其实挺好的。
我这里演示的只是TG中最小的模型,它还有一个9B的二哥,还有一个27B的大哥。
显存需求小
我们玩过很多大模型,尤其是那些视频和画图模型,显存占用特别离谱,动不动就是20GB,一般显卡根本跑不动。
但是TG不一样,它专门是为了端侧设备准备的模型。
它的文件体积才3.3GB:

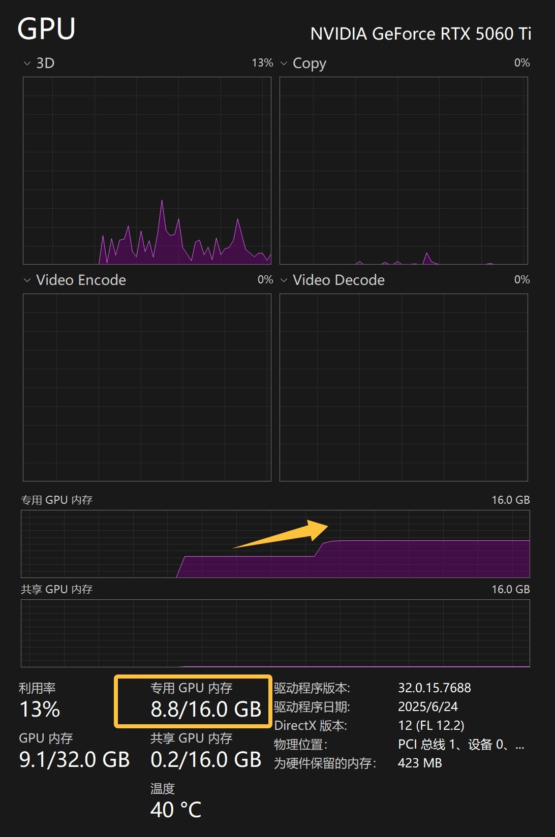
消耗的显存也差不多才3G多一些:

没有载入模型之前用了5G多,载入之后8.8G左右。
| 模型 | 显存占用 | 翻译速度 (约) | 翻译质量 |
|---|---|---|---|
| 4B | ~4GB | 快 | 良好 |
| 12B | ~10GB | 中等 | 优秀 |
| 27B | ~20GB | 较慢 | 最佳 |
从这个数据来看,使用低端的6GB显卡,就能轻松运行这个模型了。这是多么美好的事情啊!
速度快
随着模型尺寸的降低,必然的好处是:速度快。
下图是他的每秒tokens数量:

整个过程只消耗了115.2728ms。速度是:95.43 tokens/s。我试了737个字的文章,用了4.4秒。
我再用一篇2000多字的文章测试一下,视频如下:
这是在5060上的速度,如果是5090,不是直接起飞。
超多语言支持
根据谷歌官方数据,TG支持了 55 种语言。其实对于一般人来说,报出这 55 种语言的名字就已经非常困难了。

支持 55 种语言的意思,基本就等于,支持所有主流和非主流语言了。只要这个工具在手,地球上 99% 的语言都能翻译,99% 的人说的话你都能翻译了。
隐私安全
很多人常常会问,现在网络这么方便了,为什么要费这么大力气去搞离线软件。
当然懂的人自然懂。 所有在线服务都有代价,其中一个代价就是让渡了自己的隐私权。
所有网络上的信息,对某些人来说是单方面透明的。
泄露点个人隐私和果照啥的都算小事。
上次看到一个段子:一个人发记词(等同于银行卡和密码)让Gemini帮忙解释和翻译!!!
但凡谷歌动点歪脑筋,你这几百亿的比特币就瞬间归零了。
这个事情我也吃过大亏,国内大厂的大亏!所以我不相信任何在线软件,尤其是国内的在线软件。
我喜欢去中心化的软件,能在本地完成的事情就本地完成。
上面种种优点,最后得出一个结论:TG屌炸天,不对,是甲译屌炸天😄!
如果用英文可以说“Absolutely amazing !”

下面来说一下怎么才能这么“amazing ”。
终于可以进入安装环节了。因为这个软件是基于Ollama的接口和TanslateGemma模型,所以这两个东西需要先下载一下。
下载和安装都比较简单。
直接打开 ollama.com 点击download 。(打不开的见文末)

下载完成之后双击安装就可以了。
安装完成之后下载一下模型。
桌面空空处,右键,在终端中打开。

然后输入命令:
ollama run translategemma
按回车:

这样Ollama就会自动下载模型并载入模型了。
接下来就更加简单了。
安装一下“甲译” 。

双击,下一步,完成。
因为软件只有 1.7M 大小,你随便安装在哪里都可以。不用担心硬盘和内存的问题。
最后会自动创建桌面快捷方式,以及添加到开始菜单里面。
双击打开就能看到主界面了。

界面很简单。
打开之后选择一下原始语言和目标语言,直接输入内容,就会自动翻译了。
这里需要注意一下左下角,只有在显示已连接之后才可以使用。
首次翻译会让Ollama加载模型,需要一点时间,第二次用就非常快了。
目前只是MVP版本,只实现了一个核心功能和核心流程。
如果大家有需求,我就想着改进一下,目前计划做一个文件翻译和对话翻译。
对话翻译的意思是,它本身就是一个大模型,他是可以直接进行对话的。
比如让它解释某个单词,或者某句话。他会提供非常丰富的内容,可以用来学习。
设置功能的话,我想着可以添加一些快捷键,模型选择啊,默认语言设置,服务器选择(可以是家里某台电脑,也可以是自己的服务器)。
Logo是AI生成的,我看着简单,清晰,也挺好。
名字我本来想用拟人化的:“甲翻译” 。
但是这个好像在说这是一个“假的翻译”,所以简洁一些叫“甲·译” 吧,大概是表达这是一个叫甲维斯的翻译。
大概就是这些了,有什么意见或者建议,或者好想法,可以在评论区留言!
大家感兴趣我就继续推进,点赞留言示意,不感兴趣,我就自己改,留着自己用。
所有相关软件就放网盘里,给公众号私信“Ollama” 就可以获取了。